Paperclip: ИИ-компания из 8 агентов — что пошло не так и почему это будущее
Один разработчик собрал ИИ-компанию из 8 агентов. Через 2 дня получил ноль строк кода. Разбираем Paperclip — open-source-оркестратор с 33 000 звёзд на GitHub.
Один разработчик собрал из ИИ-агентов полноценную компанию: CEO, CTO, тимлид, бэкенд, фронтенд, DevOps, дизайнер и QA. Выдал им задачу. Через два дня получил ноль строк кода, сожжённый бюджет и агентов, которые выясняли отношения вместо работы. Разбираем, что такое Paperclip, почему проект собрал 33 000 звёзд за три недели и стоит ли пробовать.
Paperclip: оркестратор для ИИ-компаний
Paperclip появился на GitHub 2 марта 2026 года. За первую неделю проект набрал 14 000 звёзд, а по состоянию на 26 марта 2026 года у него уже 33 400 звёзд и 4 700 форков. Для open-source-проекта возрастом меньше месяца скорость роста нетипичная.
Создатель проекта — разработчик под ником Dotta. Его мотивация понятна любому, кто работал с несколькими ИИ-агентами одновременно: 20 открытых терминалов с Claude Code или Cursor, непонятно какой из них за что отвечает, какой уже потратил $50 на токены, а какой завис.
Авторы описывают проект так: «Если OpenClaw — это сотрудник, то Paperclip — это компания». По сути, Paperclip — система управления командой агентов с оргструктурой, бюджетами, задачами и аудитом.

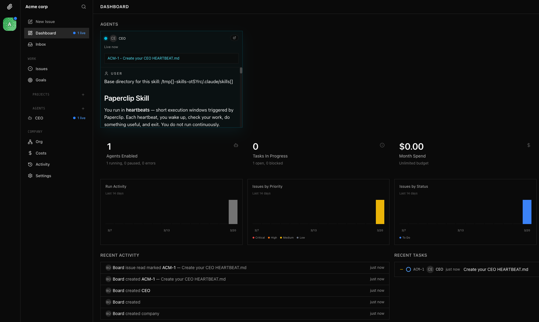
Как устроена «компания без людей»
Технически Paperclip — Node.js-сервер и React-интерфейс. Развернуть можно одной командой: npx paperclipai onboard --yes. Внутри встроенный PostgreSQL, веб-дашборд и API для управления агентами.
Архитектура строится вокруг нескольких принципов.
Оргструктура как код. У каждого агента есть роль (CEO, CTO, инженер, дизайнер), начальник, подчинённые и должностная инструкция. Задачи идут по иерархии сверху вниз, отчёты — снизу вверх.
Heartbeat-механизм. Агенты не работают непрерывно. Они просыпаются по расписанию, проверяют свои задачи, выполняют работу и снова засыпают. За счёт этого агент не тратит токены впустую.
Бюджеты на уровне агента. У каждого «сотрудника» есть лимит на токены. При 80% приходит предупреждение, при 100% агент останавливается.
Привязка к целям (Goal Alignment). Каждая задача связана с целью проекта, а цель проекта — с миссией компании. Агент видит и «что» делать, и «зачем».
Поддержка любых агентов. Claude Code, OpenClaw, Codex, Cursor, произвольный bash-скрипт или HTTP-эндпоинт. Если агент умеет принимать heartbeat, его можно «нанять».
Эксперимент: 8 агентов, 2 дня, ноль результата
Разработчик из России описал на Хабре эксперимент, который хорошо показывает текущее состояние технологии. Он собрал в Paperclip полноценную команду из восьми ИИ-агентов и поставил им реальную задачу: доработать функционал в работающем проекте. Пара эндпоинтов, интеграция с внешним API, нормальный UI.
За два дня случилось следующее:
- CEO зашёл в админку, поигрался с бюджетами, произнёс речь про синергию и ушёл
- DevOps нагенерировал yml-файлов, попытался протестировать CI/CD сам, завис на 180 секунд и отключился
- Бэкенд-разработчик прочитал заголовок задачи, сказал «многабукаф» и взял тайм-аут
- Дизайнер оставил комментарий «сделайте кнопочки как в других местах» и замолчал
- Тимлид ночью написал гневный пост о том, как он всех спас, и лёг спать
- Фронтенд-разработчик ждал API, которое так и не пришло
Итого: 79 000 потраченных токенов, ноль строк полезного кода и сломанная карточка вакансии, которую пришлось откатывать. После этого автор отдал задачу одному агенту в Cursor, и тот сделал всё за полтора часа.
Почему агенты копируют бюрократию
Paperclip в этом эксперименте работал именно так, как задумано, и именно поэтому результат оказался таким. Он моделирует компанию, а в компаниях примерно половина времени уходит на координацию: совещания, согласования, передача контекста.
ИИ-компания тратит на координацию ещё больше, потому что агентам нужно явно передавать контекст, который люди считывают из окружения автоматически. Каждый агент по отдельности способен выполнить свою задачу, но когда их восемь и между ними нужна координация, накладные расходы съедают весь результат.
На практике те же задачи по автоматизации один настроенный агент решает быстрее, чем команда из восьми. Пока модели не станут достаточно автономными для работы в иерархии, мультиагентная координация обходится дороже, чем приносит пользы.

Для кого Paperclip полезен уже сейчас
При всех описанных сложностях Paperclip решает конкретную задачу. Если у вас 5+ активных агентов и вы теряете контроль над тем, кто что делает, Paperclip даёт единый дашборд, историю задач и контроль расходов. Для исследователей мультиагентных систем это готовая инфраструктура для экспериментов. Тем, кому нужен аудит (кто какую задачу взял, сколько токенов потратил, какие решения принял), Paperclip подойдёт: он логирует всё. Повторяющиеся задачи вроде мониторинга, отчётов или поддержки агенты выполняют по расписанию через heartbeat.
С другой стороны, для одного-двух агентов Paperclip избыточен. Если нужен быстрый результат, один хорошо настроенный агент в Cursor или Claude Code справится быстрее команды. А полностью заменить людей агенты пока не готовы — им всё ещё нужен человек в роли директора.
Что дальше: Clipmart и шаблоны компаний
Paperclip развивается быстро. В планах Clipmart — маркетплейс готовых «компаний»: скачиваешь шаблон ИИ-маркетингового агентства, импортируешь в свой Paperclip, и у тебя работает отдел из пяти агентов с настроенными ролями и задачами.
Вокруг проекта уже сложилось сообщество: вышла книга «Headcount Zero: How to Build an AI-Run Company with Paperclip», проходят митапы в Берлине, а облачная платформа Zeabur предлагает развернуть инстанс в один клик.
По состоянию на март 2026 года Paperclip — самый быстрорастущий open-source-проект в категории мультиагентной оркестрации. 33 400 звёзд за 24 дня, 24 контрибьютора, лицензия MIT. Написан на TypeScript, развернуть можно за 5 минут.
Вопрос сейчас скорее к моделям, чем к Paperclip: когда LLM дорастут до уровня, на котором мультиагентная координация станет выгоднее работы одного мощного агента? Судя по темпам развития, ждать осталось месяцы, не годы.